Changelog
Week of 2025-03-24
- Add OpenAI's o1-pro model to the playground and AI proxy.
- Support OpenAI Responses API in the AI proxy.
- Add support for the Gemini 2.5 Pro Experimental model in the playground and AI proxy.
- Option to disable the experiment comparison auto-select behavior
- Add support for Databricks custom provider as a default cloud provider in the playground and AI proxy.
- Allow supplying a base API URL for Mistral custom providers in the playground and AI proxy.
SDK (version 0.0.194)
- Add Anthropic tracing to the Python SDK with
wrap_anthropic_client - Fix a bug calling
braintrust.permalinkwithNoopSpan
SDK (version 0.0.193)
- Fix retry bug when downloading large datasets/experiments from the SDK
- Background logger will load environment variables upon first use rather than when module is imported.
Week of 2025-03-17
- The OTEL endpoint now understands structured output calls from the Vercel AI
SDK. Logging via
generateObjectandstreamObjectwill populate the schema in Braintrust, allowing the full prompt to be run. - Added support for
concat,lower, andupperstring functions in BTQL. - Correctly propagate Bedrock streaming errors through the AI proxy and playground.
- Online scoring supports sampling rates with decimal precision.
SDK (version 0.0.192)
- Improve default retry handler in the python SDK to cover more network-related exceptions.
Autoevals (version 0.0.124)
- Added
initto set a global default client for all evaluators (Python and Node.js). - Added
clientargument to all evaluators to specify the client to use. - Improved the Autoevals docs with more examples, and Python reference docs now include moderation, ragas, and other evaluators that were missing from the initial release.
Week of 2025-03-10
- Added support for OpenAI GPT-4o Search Preview and GPT-4o mini Search Preview in the playground and AI proxy.
- Add support for making Anthropic and Google-format requests to corresponding models in the AI proxy.
- Fix bug in model provider key modal that prevents submitting a Vertex provider with an empty base URL.
- Add column menu in grid layout with sort and visibility options.
- Enable logging the
originfield through the REST API
Autoevals (version 0.0.123)
- Swapped
polylevenforlevenshteinfor faster string matching.
SDK Integrations: LangChain (Python) (version 0.0.2)
- Add a new
braintrust-langchainintegration with an improvedBraintrustCallbackHandlerandset_global_handlerto set the handler globally for all LangChain components.
SDK Integrations: LangChain.js (version 0.0.6)
- Small improvement to avoid logging unhelpful LangGraph spans.
- Updated peer dependencies with LangChain core that fixes the global handler for LangGraph runs.
SDK Integrations: Val Town
- New
val.townintegration with example vals to quickly get started with Braintrust.
SDK (version 0.0.190)
- Fix
prompt pullfor long prompts. - Fix a bug in the Python SDK which would not retry requests that were severed after a connection timeout.
SDK (version 0.0.189)
- Added integration with OpenAI Agents SDK.
SDK (version 0.0.188)
- Deprecated
braintrust.wrapper.langchainin favor of the newbraintrust-langchainpackage.
Week of 2025-03-03
- Add support for "image" pdfs in the AI proxy. See the proxy docs for more details.
- Fix issue in which code function executions could hang indefinitely.
- Add support for custom base URLs for Vertex AI providers.
- Add dataset column to experiments table.
- Add python3.13 support to user-defined functions.
- Fix bug that prevented calling Python functions from the new unified playground.
SDK (version 0.0.187)
- Always bundle default python packages when pushing code with
braintrust push. - Fix bug in the TypeScript SDK where
asyncFlushwas not correctly defaulted to false. - Fix a bug where
span_attributesfailed to propagate to child spans through propagated events.
Week of 2025-02-24
- Add support for removing all permissions for a group/user on an object with a single click.
- Add support for Claude 3.7 Sonnet model.
- Add llms.txt for docs content.
- Enable spellcheck for prompt message editors.
- Add support for Anthropic Claude models in Vertex AI.
- Add support for Claude 3.7 Sonnet in Bedrock and Vertex AI.
- Add support for Perplexity R1 1776, Mistral Saba, Gemini LearnLM, and more Groq models.
- Support system instructions in Gemini models.
- Add support for Gemini 2.0 Flash-Lite, and remove preview model, which no longer serves requests.
- Add support for default Bedrock cross-region inference profiles in the playground and AI proxy.
- Move score distribution charts to the experiment sidebar.
- Add support for OpenAI GPT-4.5 model in the playground and AI proxy.
- Add deprecation warning for
_parent_idfield in the REST API (docs). This field will be removed in a future release.
API (version 0.0.63)
- Support for Claude 3.7 Sonnet, Gemini 2.0 Flash-Lite, and several other models in the proxy.
- Stability and performance improvements for ETL processes.
- A new
/statusendpoint to check the health of Braintrust services.
SDK (version 0.0.187)
- Added support for handling score values when an Eval has errored.
Week of 2025-02-17
- Add support for stop sequences in Anthropic, Bedrock, and Google models.
- Resolve JSON Schema references when translating structured outputs to Gemini format.
- Add button to copy table cell contents to clipboard.
- Add support for basic Cache-Control headers in the AI proxy.
- Add support for selecting all or none in the categories of permission dialogs.
- Respect Bedrock providers not supporting streaming in the AI proxy.
SDK (version 0.0.187)
- Improve support for binary packages in
npx braintrust eval. - Support templated structured outputs.
- Fix dataset summary types in Typescript.
Week of 2025-02-10
- Store table grouping, row height, and layout options in the view configuration.
- Add the ability to set a default table view.
- Add support for Google Cloud Vertex AI in the playground and proxy. Google Cloud auth is supported for principals and service accounts via either OAuth 2.0 token or service account key.
- Add default cloud providers section to the organization AI providers page.
- Support streaming responses from OpenAI o1 models in the playground and AI proxy.
Week of 2025-02-03
- Add complete support for Bedrock models in the playground and AI proxy; this includes support for system prompts, tool calls, and multimodal inputs.
- Fix model provider configuration issues in which custom models could clobber default models, and different providers of the same type could clobber each other.
- Fix bug in streaming JSON responses from non-OpenAI providers.
- Supported templated structured outputs in experiments run from the playground.
- Support structured outputs in the playground and AI proxy for Anthropic models, Bedrock models, and any OpenAI-flavored models that support tool calls, e.g. LLaMa on Together.ai.
- Support templated custom headers for custom AI providers. See the proxy docs for more details.
- Added and updated models across all providers in the playground and AI proxy.
- Support tool usage and structured outputs for Gemini models in the playground and AI proxy.
- Simplify playground model dropdown by showing model variations in a nested dropdown.
Week of 2025-01-27
- Add support for duplicating prompts, scorers, and tools.
- Fix pagination for the
/v1/promptREST API endpoint. - "Unreviewed" default view on experiment and logs tables to filter out rows that have been human reviewed.
- Add o3-mini to the AI proxy and playground.
- Scorer dropdown now supports using custom scoring functions across projects.
SDK Integrations: LangChain.js (version 0.0.5)
- Less noisy logging from the LangChain.js integration.
- You can now pass a
NOOP_SPANto theBraintrustCallbackHandlerto disable logging. - Fixes a bug where the LangChain.js integration could not handle null/undefined values in chain inputs/outputs.
SDK (version 0.0.184)
span.export()will no longer throw if braintrust is down- Improvement to the Python prompt rendering to correctly render formatted messages, LLM tool calls, and other structured outputs.
Week of 2025-01-20
- Drag and drop to reorder span fields in experiment/log traces and dataset rows. On wider screens, fields can also be arranged side-by-side.
- Small convenience improvement to the BTQL Sandbox to avoid having to add include
filter:to an advanced filter clause. - Add an attachments browser to view all attachments for a span in a sidebar. To open the attachments browser, expand the
trace and click the arrow icon in the attachments section. It will only be visible when the trace panel is wide enough.

SDK (version 0.0.183)
- Fix a bug related to
initDataset()in the Typescript SDK creating links inEval()calls. - Fix a few type checking issues in the Python SDK.
Week of 2025-01-13
- Add support for setting a baseline experiment for experiment comparisons. If a baseline experiment is set, it will be chosen by default as the comparison when clicking on an experiment.
- UI updates to experiment and log tables.
- Trace audit log now displays granular changes to span data.
- Start/end columns shown as dates/times.
- Non-existent trace records display an error message instead of loading indefinitely.
SDK Integrations: LangChain.js (version 0.0.4)
- Support logging spans from inside evals in the LangChain.js integration.
SDK (version 0.0.182)
- Improved logging for moderation models from the SDK wrappers.
Week of 2025-01-06
- Creating an experiment from a playground now correctly renders prompts with
input,metadata,expected, andoutputmapped fields. - Fixes small bug where
input.outputdata could pollute the dataset'soutputwhen rendering the prompts. - The AI proxy now includes
x-bt-used-endpointas a response header. It specifies which of your configured AI providers was used to complete the request. - Add support for deeplinking to comments within spans, allowing users to easily copy and share links to comments.
- In Human Review mode, display all scores in a form.
- Experiment table rows can now be sorted based on score changes and regressions for each group, relative to a selected comparison experiment.
- The OTEL endpoint now converts attributes under the
braintrustnamespace directly to the corresponding Braintrust fields. For example,braintrust.inputwill appear asinputin Braintrust. See the tracing guide for more details. - New OTEL attributes that accept JSON-serialized values have been added for convenience:
gen_ai.prompt_jsongen_ai.completion_jsonbraintrust.input_jsonbraintrust.output_jsonFor more details, see the tracing guide.
- Experiment tables and individual traces now support comparing trial data between experiments.
SDK (version 0.0.181)
- Add
ReadonlyAttachment.metadatahelper method to fetch a signed URL for downloading the attachment metadata.
SDK (version 0.0.179)
- New
hook.expectedfor reading and updating expected values in the Eval framework. - Small type improvements for
hookobjects. - Fixed a bug to enable support for
init_functionwith LLM scorers in Python. - Support nested attachments in Python.
Week of 2024-12-30
- Add support for free-form human review scores (written to the
metadatafield).
SDK (version 0.0.179) (unreleased)
- Add support for imports in Python functions pushed to Braintrust via
braintrust push.
SDK (version 0.0.178)
- Cache prompts locally in a two-layered memory/disk cache, and attempt to use this cache if the prompt cannot be fetched from the Braintrust server.
- Support for using custom functions that are stored in Braintrust in evals. See the docs for more details.
- Add support for running traced functions in a
ThreadPoolExecutorin the Python SDK. See the customize traces guide for more information. - Improved formatting of spans logged from the Vercel AI SDK's
generateObjectmethod. The logged output now matches the format of OpenAI's structured outputs. - Default to
asyncFlush: truein the TypeScript SDK. This is usually safe since Vercel and Cloudflare both havewaitUntil, and async flushes mean that clients will not be blocked if Braintrust is down.
SDK integrations: LangChain.js (version 0.0.2)
- Add support for initializing global LangChain callback handler to avoid manually passing the handler to each LangChain object.
Week of 2024-12-16
API (version 0.0.61)
- Upgraded to Node.js 22 in Docker containers.
SDK (version 0.0.177)
- Support for creating and pushing custom scorers from your codebase
with
braintrust push. Read the guides to scorers for more information.
Week of 2024-12-09
- Add support for structured outputs in the playground.

- Sparkline charts added to the project home page.
- Better handling of missing data points in monitor charts.
- Clicking on monitor charts now opens a link to traces filtered to the selected time range.
- Add
Endpoint supports streamingflag to custom provider configuration. The AI proxy will convert non-streaming endpoints to streaming format, allowing the provider's models to be used in the playground. - Experiments chart can be resized vertically by dragging the bottom of the chart.
- BTQL sandbox to explore project data using Braintrust Query Language.
- Add support for updating span data from custom span iframes.
Autoevals (version 0.0.110)
- Python Autoevals now support custom clients when calling evaluators. See docs for more details.
SDK (version 0.0.176)
- New
hook.metadatafor reading and updating Eval metadata when using theEvalframework. Previoushook.metais now deprecated.
SDK integrations: LangChain.js (version 0.0.1)
- New LangChain.js integration to export traces from
langchainjsruns.
SDK integrations: LangChain.js (version 0.0.1)
- New LangChain.js integration to export traces from
langchainjsruns.
Week of 2024-12-02
- Significantly speed up loading performance for experiments and logs, especially with lots of spans.
This speed up comes with a few changes in behavior:
- Searches inside experiments will only work over content in the tabular view, rather than over the full trace.
- While searching on the logs page, realtime updates are disabled.
- Starring rows in experiment and dataset tables now supported.
- "Order by regression" option in experiment column menu can now be toggled on and off without losing previous order.
- Add expanded timeline view for traces.
- Added a 'Request count' chart to the monitor page.
- Add headers to custom provider configuration which the AI proxy will include in the request to the custom endpoint.
- The logs viewer now supports exporting the currently loaded rows as a CSV or JSON file.
API (version 0.0.60)
- Make PG_URL configuration more uniform between nodeJS and python clients.
SDK (version 0.0.175)
- Fix bug with serializing ReadonlyAttachment in logs
Week of 2024-11-25
- Experiment columns can now be reordered from the column menu.
- You can now customize legends in monitor charts. Select a legend item to highlight its data, Shift (⇧) + Click to select multiple items, or Command (⌘) / Ctrl (⌃) + Click to deselect.
SDK (version 0.0.174)
- AI SDK fixes: support for image URLs and properly formatted tool calls so "Try prompt" works in the UI.
SDK (version 0.0.173)
- Attachments can now be loaded when iterating an experiment or dataset.
SDK (version 0.0.172)
- Fix a bug where
braintrust evaldid not respect certain configuration options, likebase_experiment_id. - Fix a bug where
invokein the Python SDK did not properly stream responses.
Week of 2024-11-18
- The Traceloop OTEL integration now uses the input and output attributes to populate the corresponding fields in Braintrust.
- The monitor page now supports querying experiment metrics.
- Removed the
filtersparam from the REST API fetch endpoint. For complex queries, we recommend using the/btqlendpoint (docs). - New experiment summary layout option, a url-friendly view for experiment summaries that respects all filters.
- Add a default limit of 10 to all fetch and
/btqlrequests for project_logs. - You can now export your prompts from the playground as code snippets and run them through the AI proxy.
- Add a fallback for the "add prompt" dropdown button in the playground, which will search for prompts within the current project if the cross-org prompts query fails.
SDK (version 0.0.171)
- Add a
.datamethod to theAttachmentclass, which lets you inspect the loaded attachment data.
Week of 2024-11-12
- Support for creating and pushing custom Python tools and prompts from your codebase with
braintrust push. Read the guides to tools and prompts for more information. - You can now view grouped summary data for all experiments by selecting Include comparisons in group from the Group by dropdown inside an experiment.
- The experiments page now supports downloading as CSV/JSON.
- Downloading or duplicating a dataset in the UI now properly copies all dataset rows.
- You can now view a score data as a bar chart for your experiments data by selecting Score comparison from the X axis selector.
- Trials information is now shown as a separate column in diff mode in the experiment table.
- Cmd/Ctrl + S hotkey to save from prompts in the playground and function dialogs.
SDK (version 0.0.170)
- Support uploading file attachments in the Python SDK.
- Log, feedback, and dataset inputs to the Python SDK are now synchronously deep-copied for more consistent logging.
SDK (version 0.0.169)
- The Python SDK
Eval()function has been split intoEval()andEvalAsync()to make it clear which one should be called in an asynchronous context. The behavior ofEval()remains unchanged. However,Eval()callers running in an asynchronous context are strongly recommended to switch toEvalAsync()to improve type safety. - Improved type annotations in the Python SDK.
SDK (version 0.0.168)
- A new
Span.permalink()method allows you to format a permalink for the current span. See TypeScript docs or Python docs for details. braintrust pushsupport for Python tools and prompts.
Week of 2024-11-04
- The Braintrust AI Proxy now supports the OpenAI Realtime API, providing observability for voice-to-voice model sessions and simplifying backend infrastructure.
- Add "Group by" functionality to the monitor page.
- The experiment table can now be visualized in a grid layout, where each column represents an experiment to compare long-form outputs side-by-side.
- 'Select all' button in permission dialogs
- Create custom columns on dataset, experiment and logs tables from
JSONvalues ininput,output,expected, ormetadatafields.
API (version 0.0.59)
- Fix permissions bug with updating org-scoped env vars
Week of 2024-10-28
- The Braintrust AI Proxy can now issue temporary credentials to access the proxy for a limited time. This can be used to make AI requests directly from frontends and mobile apps, minimizing latency without exposing your API keys.
- Move experiment score summaries to the table column headers. To view improvements and regressions per metadata or input group, first group the table by the relevant field. Sooo much room for [table] activities!
- You now receive a clear error message if you run out of free tier capacity while running an experiment from the playground.
- Filters on JSON fields now support array indexing, e.g.
metadata.foo[0] = 'bar'. See docs.
SDK (version 0.0.168)
initDataset()/init_dataset()used inEval()now tracks the dataset ID and links to each row in the dataset properly.
Week of 2024-10-21
- Preview file attachments in the trace view.
- View and filter by comments in the experiment table.
- Add table row numbers to experiments, logs, and datasets.
SDK (version 0.0.167)
- Support uploading file attachments in the TypeScript SDK.
- Log, feedback, and dataset inputs to the TypeScript SDK are now synchronously deep-copied for more consistent logging.
- Address an issue where the TypeScript SDK could not make connections when running in a Cloudflare Worker.
API (version 0.0.59)
- Support uploading file attachments.
- You can now export OpenTelemetry (OTel) traces to Braintrust. See the tracing guide for more details.
Week of 2024-10-14
- The Monitor page now shows an aggregate view of log scores over time.
- Improvement/Regression filters between experiments are now saved to the URL.
- Add
max_concurrencyandtrial_countto the playground when kicking off evals.max_concurrencyis useful to avoid hitting LLM rate limits, andtrial_countis useful for evaluating applications that have non-deterministic behavior. - Show a button to scroll to a single search result in a span field when using trace search.
- Indicate spans with errors in the trace span list.
SDK (version 0.0.166)
- Allow explicitly specifying git metadata info in the Eval framework.
SDK (version 0.0.165)
- Support specifying dataset-level metadata in
initDataset/init_dataset.
SDK (version 0.0.164)
- Add
braintrust.permalinkfunction to create deep links pointing to particular spans in the Braintrust UI.
Week of 2024-10-07
- After using "Copy to Dataset" to create a new dataset row, the audit log of the new row now links back to the original experiment, log, or other dataset.
- Tools now stream their
stdoutandstderrto the UI. This is helpful for debugging. - Fix prompt, scorer, and tool dropdowns to only show the correct function types.
SDK (version 0.0.163)
- Fix Python SDK compatibility with Python 3.8.
SDK (version 0.0.162)
- Fix Python SDK compatibility with Python 3.9 and older.
SDK (version 0.0.161)
- Add utility function
spanComponentsToObjectIdfor resolving the object ID from an exported span slug.
Week of 2024-09-30
- The Github action now supports Python runtimes.
- Add support for Cerebras models in the proxy, playground, and saved prompts.
- You can now create span iframe viewers to visualize span data in a custom iframe.
In this example, the "Table" section is a custom span iframe.

NOT LIKE,NOT ILIKE,NOT INCLUDES, andNOT CONTAINSsupported in BTQL.- Add "Upload Rows" button to insert rows into an existing dataset from CSV or JSON.
- Add "Maximum" aggregate score type.
- The experiment table now supports grouping by input (for trials) or by a metadata field.
- The Name and Input columns are now pinned
- Gemini models now support multimodal inputs.
Week of 2024-09-23
- Basic monitor page that shows aggregate values for latency, token count, time to first token, and cost for logs.
- Create custom tools to use in your prompts and in the playground. See the docs for more details.
- Set org-wide environment variables to use in these tools
- Pull your prompts to your codebase using the
braintrust pullcommand. - Select and compare multiple experiments in the experiment view using the
compared withdropdown. - The playground now displays aggregate scores (avg/max/min) for each prompt and supports sorting rows by a score.
- Compare span field values side-by-side in the trace viewer when fullscreen and diff mode is enabled.
SDK (version 0.0.160)
- Fix a bug with
setFetch()in the TypeScript SDK.
SDK (version 0.0.159)
- In Python, running the CLI with
--verbosenow uses theINFOlog level, while still printing full stack traces. Pass the flag twice (-vv) to use theDEBUGlog level. - Create and push custom tools from your codebase with
braintrust push. See docs for more details. TypeScript only for now. - A long awaited feature: you can now pull prompts to your codebase using the
braintrust pullcommand. TypeScript only for now.
API (version 0.0.56)
- Hosted tools are now available in the API.
- Environment variables are now supported in the API (not yet in the standard REST API). See the docker compose file for information on how to configure the secret used to encrypt them if you are using Docker.
- Automatically backfill
function_datafor prompts created via the API.
Week of 2024-09-16
- The tag picker now includes tags that were added dynamically via API, in addition to the tags configured for your project.
- Added a REST API for managing AI secrets. See docs.
SDK (version 0.0.158)
- A dedicated
updatemethod is now available for datasets. - Fixed a Python-specific error causing experiments to fail initializing when git diff --cached encounters invalid or inaccessible Git repositories.
- Token counts have the correct units when printing
ExperimentSummaryobjects. - In Python,
MetricSummary.metriccould have anintvalue. The type annotation has been updated.
Week of 2024-09-09
- You can now create server-side online evaluations for your logs. Online evals support both autoevals and custom scorers you define as LLM-as-a-judge, TypeScript, or Python functions. See docs for more details.
- New member invitations now support being added to multiple permission groups.
- Move datasets and prompts to a new Library navigation tab, and include a list of custom scorers.
- Clean up tree view by truncating the root preview and showing a preview of a node only if collapsed.

- Automatically save changes to table views.
Week of 2024-09-02
- You can now upload typescript evals from the command line as functions, and then use them in the playground.
- Click a span field line to highlight it and pin it to the URL.
- Copilot tab autocomplete for prompts and data in the Braintrust UI.
API (version 0.0.54)
- Support for bundled eval uploads.
- The
PATCHendpoint for prompts now supports updating theslugfield.
SDK (version 0.0.157)
- Enable the
--bundleflag forbraintrust evalin the TypeScript SDK.
Week of 2024-08-26
- Basic filter UI (no BTQL necessary)
- Add to dataset dropdown now supports adding to datasets across projects.
- Add REST endpoint for batch-updating ACLs:
/v1/acl/batch_update. - Cmd/Ctrl click on a table row to open it in a new tab.
- Show the last 5 basic filters in the filter editor.
- You can now explicitly set and edit prompt slugs.
Autoevals (version 0.0.86)
- Add support for Azure OpenAI in node.
SDK (version 0.0.155)
- The client wrappers
wrapOpenAI()/wrap_openai()now support Structured Outputs.
API (version 0.0.54)
- Don't fail insertion requests if realtime broadcast fails
Week of 2024-08-19
- Fixed comment deletion.
- You can now use
%in BTQL queries to represent percent values. E.g.50%will be interpreted as0.5.
API (version 0.0.54)
- Performance optimizations to filters on
scores,metrics, andcreatedfields. - Performance optimizations to filter subfields of
metadataandspan_attributes.
Week of 2024-08-12
- You can now create custom LLM and code (TypeScript and Python) evaluators in the playground.
- Fullscreen trace toggle
- Datasets now accept JSON file uploads
- When uploading a CSV/JSON file to a dataset, columns/fields named
input,expected, andmetadataare now auto-assigned to the corresponding dataset fields - Fix bug in logs/dataset viewer when changing the search params.
API (version 0.0.53)
- The API now supports running custom LLM and code (TypeScript and Python) functions. To enable this in the:
- AWS Cloudformation stack: turn on the
EnableQuarantineparameter - Docker deployment: set the
ALLOW_CODE_FUNCTION_EXECUTIONenvironment variable totrue
- AWS Cloudformation stack: turn on the
Week of 2024-08-05
- Full text search UI for all span contents in a trace
- New metrics in the UI and summary API: prompt tokens, completion tokens, total tokens, and LLM duration
- These metrics, along with cost, now exclude LLM calls used in autoevals (as of 0.0.85)
- Switching organizations via the header navigates to the same-named project in the selected organization
- Added
MarkAsyncWrapperto the Python SDK to allow explicitly marking functions which return awaitable objects as async
Autoevals (version 0.0.85)
- LLM calls used in autoevals are now marked with
span_attributes.purpose = "scorer"so they can be excluded from metric and cost calculations.
Autoevals (version 0.0.84)
- Fix a bug where
rationalewas incorrectly formatted in Python. - Update the
fulldocker deployment configuration to bundle the metadata DB (supabase) inside the main docker compose file. Thus no separate supabase cluster is required. See docs for details. If you are upgrading an existing full deployment, you will likely want to mark the supabase db volumesexternalto continue using your existing data (see comments in thedocker-compose.full.ymlfile for more details).
SDK (version 0.0.151)
Eval()can now take a base experiment. Provide eitherbaseExperimentName/base_experiment_nameorbaseExperimentId/base_experiment_id.
Week of 2024-07-29
- Errors now show up in the trace viewer.
- New cookbook recipe on benchmarking LLM providers.
- Viewer mode selections will no longer automatically switch to a non-editable view if the field is editable and persist across trace/span changes.
- Show
%in diffs instead ofpp. - Add rename, delete and copy current project id actions to the project dropdown.
- Playgrounds can now be shared publicly.
- Duration now reflects the "task" duration not the overall test case duration (which also includes scores).
- Duration is now also displayed in the experiment overview table.
- Add support for Fireworks and Lepton inference providers.
- "Jump to" menu to quickly navigate between span sections.
- Speed up queries involving metadata fields, e.g.
metadata.foo ILIKE '%bar%', using the columnstore backend if it is available. - Added
project_idquery param to REST API queries which already acceptproject_name. E.g. GET experiments. - Update to include the latest Mistral models in the proxy/playground.
SDK (version 0.0.148)
- While tracing, if your code errors, the error will be logged to the span. You can also manually log the
errorfield through the API or the logging SDK.
SDK (version 0.0.147)
project_nameis nowprojectName, etc. in theinvoke(...)function in TypeScriptEval()return values are printed in a nicer format (e.g. in Notebooks)updateSpan()/update_span()allows you to update a span's fields after it has been created.
Week of 2024-07-22
- Categorical human review scores can now be re-ordered via Drag-n-Drop.

- Human review row selection is now a free text field, enabling a quick jump to a specific row.

- Added REST endpoint for managing org membership. See docs.
API (version 0.0.51)
- The proxy is now a first-class citizen in the API service, which simplifies deployment and sets the groundwork for some
exciting new features. Here is what you need to know:
- The updates are available as of API version 0.0.51.
- The proxy is now accessible at
https://api.braintrust.dev/v1/proxy. You can use this as a base URL in your OpenAI client, instead ofhttps://braintrustproxy.com/v1. [NOTE: The latter is still supported, but will be deprecated in the future.] - If you are self-hosting, the proxy is now bundled into the API service. That means you no longer need to deploy the proxy as a separate service.
- If you have deployed through AWS, after updating the Cloudformation, you'll need to grab the "Universal API URL" from the "Outputs" tab.

- Then, replace that in your settings page settings page

- If you have a Docker-based deployment, you can just update your containers.
- Once you see the "Universal API" indicator, you can remove the proxy URL from your settings page, if you have it set.
SDK (version 0.0.146)
- Add support for
max_concurrencyin the Python SDK - Hill climbing evals that use a
BaseExperimentas data will use that as the default base experiment.
Week of 2024-07-15
- In preparation for auth changes, we are making a series of updates that may affect self-deployed instances:
- Preview URLs will now be subdomains of
*.preview.braintrust.devinstead ofvercel.app. Please add this domain to your allow list. - To continue viewing preview URLs, you will need to update your stack (to update the allow list to include the new domain pattern).
- The data plane may make requests back to
*.preview.braintrust.devURLs. This allows you to test previews that include control plane changes. You may need to whitelist traffic from the data plane to*.preview.braintrust.devdomains. - Requests will optionally send an additional
x-bt-auth-tokenheader. You may need to whitelist this header. - User impersonation through the
x-bt-impersonate-userheader now accepts either the user's id or email. Previously only user id was accepted.
- Preview URLs will now be subdomains of
Autoevals (version 0.0.80)
- New
ExactMatchscorer for comparing two values for exact equality.
Autoevals (version 0.0.77)
- Officially switch the default model to be
gpt-4o. Our testing showed that it performed on average 10% more accurately thangpt-3.5-turbo! - Support claude models (e.g. claude-3-5-sonnet-20240620). You can use them by simply specifying the
modelparam in any LLM based evaluator.- Under the hood, this will use the proxy, so make sure to configure your Anthropic API keys in your settings.
Week of 2024-07-08
- Human review scores are now sortable from the project configuration page.

- Streaming support for tool calls in Anthropic models through the proxy and playground.
- The playground now supports different "parsing" modes:
auto: (same as before) the completion text and the first tool call arguments, if anyparallel: the completion text and a list of all tool callsraw: the completion in the OpenAI non-streaming formatraw_stream: the completion in the OpenAI streaming format
- Cleaned up environment variables in the public docker deployment. Functionally, nothing has changed.
Autoevals (version 0.0.76)
- New
.partial(...)syntax to initialize a scorer with partial arguments likecriteriainClosedQA. - Allow messages to be inserted in the middle of a prompt.
Week of 2024-07-01
- Table views can now be saved, persisting the BTQL filters, sorts, and column state.
- Add support for the new
window.aimodel into the playground.
- Use push history when navigating table rows to allow for back button navigation.
- In the experiments list, grouping by a metadata field will group rows in the table as well.
- Allow the trace tree panel to be resized.
- Port the log summary query to BTQL. This should speed up the query, especially if you have clickhouse configured in your cloud environment. This functionality requires upgrading your data backend to version 0.0.50.
SDK (version 0.0.140)
- New
wrapTracedfunction allows you to trace javascript functions in a more ergonomic way.
SDK (version 0.0.138)
- The TypeScript SDK's
Eval()function now takes amaxConcurrencyparameter, which bounds the number of concurrent tasks that run. braintrust install apinow sets up your API and Proxy URL in your environment.- You can now specify a custom
fetchimplementation in the TypeScript SDK.
Week of 2024-06-24
- Update the experiment progress and experiment score distribution chart layouts
- Format table column headers with icons
- Move active filters to the table toolbar
- Enable RBAC for all users. When inviting a new member, prompt to add that member to an RBAC Permission group.
- Use btql to power the datasets list, making it significantly faster if you have multiple large datasets.
- Experiments list chart supports click interactions. Left click to select an experiment, right click to add an annotation.
- Jump into comparison view between 2 experiments by selecting them in the table an clicking "Compare"
Deployment
- The proxy service now supports more advanced functionality which requires setting the
PG_URLandREDIS_URLparameters. If you do not set them, the proxy will still run without caching credentials or requests.
Week of 2024-06-17
- Add support for labeling expected fields using human review.
- Create and edit descriptions for datasets.
- Create and edit metadata for prompts.
- Click scores and attributes (tree view only) in the trace view to filter by them.
- Highlight the experiments graph to filter down the set of experiments.
- Add support for new models including Claude 3.5 Sonnet.
Week of 2024-06-10
- Improved empty state and instructions for custom evaluators in the playground.
- Show query examples when filtering/sorting.
- Custom comparison keys for experiments.
- New model dropdown in the playground/prompt editor that is organized by provider and model type.
Week of 2024-06-03
- You can now collapse the trace tree. It's auto collapsed if you have a single span.

- Improvements to the experiment chart including greyed out lines for inactive scores and improved legend.
- Show diffs when you save a new prompt version.

Week of 2024-05-27
- You can now see which users are viewing the same traces as you are in real-time.
- Improve whitespace and presentation of diffs in the trace view.
- Show markdown previews in score editor.
- Show cost in spans and display the average cost on experiment summaries and diff views.
- Published a new Text2SQL eval recipe
- Add groups view for RBAC.
Week of 2024-05-20
- Deprecate the legacy dataset format (
outputin place ofexpected) in a new version of the SDK (0.0.130). For now, data can still be fetched in the legacy format by setting theuseOutput/use_outputflag to false when usinginitDataset()/init_dataset(). We recommend updating your code to use datasets withexpectedinstead ofoutputas soon as possible. - Improve the UX for saving and updating prompts from the playground.
- New hide/show column controls on all tables.
- New model comparison cookbook recipe.
- Add support for model / metadata comparison on the experiments view.
- New experiment picker dropdown.
- Markdown support in the LLM message viewer.
Week of 2024-05-13
- Support copying to clipboard from
input,output, etc. views - Improve the empty-state experience for datasets.
- New multi-dimensional charts on the experiment page for comparing models and model parameters.
- Support
HTTPS_PROXY,HTTP_PROXY, andNO_PROXYenvironment variables in the API containers. - Support infinite scroll in the logs viewer and remove dataset size limitations.
Week of 2024-05-06
- Denser trace view with span durations built in.
- Rework pagination and fix scrolling across multiple pages in the logs viewer.
- Make BTQL the default search method.
- Add support for Bedrock models in the playground and the proxy.
- Add "copy code" buttons throughout the docs.
- Automatically overflow large objects (e.g. experiments) to S3 for faster loading and better performance.
Week of 2024-04-29
- Show images in LLM view, adding the ability to display images in the LLM view in the trace viewer.

- Send an invite email when you invite a new user to your organization.
- Support selecting/deselecting scores in the experiment view.
- Roll out Braintrust Query Language (BTQL) for querying logs and traces.
Week of 2024-04-22
- Smart relative time labels for dates (
1h ago,3d ago, etc.) - Added double quoted string literals support, e.g.,
tags contains "foo". - Jump to top button in trace details for easier navigation.
- Fix a race condition in distributed tracing, in which subspans could hit the backend before their parent span, resulting in an inaccurate trace structure.
As part of this change, we removed the parent_id argument from the latest SDK,
which was previously deprecated in favor of parent. parent_id is only able
to use the race-condition-prone form of distributed tracing, so we felt it would
be best for folks to upgrade any of their usages from parent_id to parent.
Before upgrading your SDK, if you are currently using parent_id, you can port
over to using parent by changing any exported IDs from span.id to
span.export() and then changing any instances of parent_id=[span_id] to
parent=[exported_span].
For example, if you had distributed tracing code like the following:
It would now look like this:
Week of 2024-04-15
- Incremental support for roles-based access control (RBAC) logic within the API server backend.
As part of this change, we removed certain API endpoints which are no longer in
use. In particular, the /crud/{object_type} endpoint. For the handful of
usages of these endpoints in old versions of the SDK libraries, we added
backwards-compatibility routes, but it is possible we may have missed a few.
Please let us know if your code is trying to use an endpoint that no longer
exists and we can remediate.
- Changed the semantics of experiment initialization with
update=True. Previously, we would require the experiment to already exist, now we will create the experiment if it doesn't already exist otherwise return the existing one.
This change affects the semantics of the PUT /v1/experiment operation, so that
it will not replace the contents of an existing experiment with a new one, but
instead just return the existing one, meaning it behaves the same as POST /v1/experiment. Eventually we plan to revise the update semantics for other
object types as well. Therefore, we have deprecated the PUT endpoint across
the board and plan to remove it in a future revision of the API.
Week of 2024-04-08
- Added support for new multimodal models (
gpt-4-turbo,gpt-4-vision-preview,gpt-4-1106-vision-preview,gpt-4-turbo-2024-04-09,claude-3-opus-20240229,claude-3-sonnet-20240229,claude-3-haiku-20240307). - Introduced REST API for RBAC (Role-Based Access Control) objects including CRUD operations on roles, groups, and permissions, and added a read-only API for users.
- Improved AI search and added positive/negative tag filtering in AI search. To positively filter, prefix the tag with
+, and to negatively filter, prefix the tag with-.
We are making some systematic changes to the search experience, and the search syntax is subject to change.
Week of 2024-04-01
- Added functionality for distributed tracing. See the docs for more details.
As part of this change, we had to rework the core logging implementation in the
SDKs to rely on some newer backend API features. Therefore, if you are hosting
Braintrust on-prem, before upgrading your SDK to any version >= 0.0.115, make
sure your API version is >= 0.0.35. You can query the version of the on-prem
server with curl [api-url]/version, where the API URL can be found on the settings page.
Week of 2024-03-25
- Introduce multimodal support for OpenAI and Anthropic models in the prompt playground and proxy. You can now pass image URLs, base64-encoded image strings, or mustache template variables to models that support multimodal inputs.

- The REST API now gzips responses.
- You can now return dynamic arrays of scores in
Eval()functions (docs). - Launched Reporters, a way to summarize and report eval results in a custom format.
- New coat of paint in the trace view.
- Added support for Clickhouse as an additional storage backend, offering a more scalable solution for handling large datasets and performance improvements for certain query types. You can enable it by
setting the
UseManagedClickhouseparameter totruein the CloudFormation template or installing the docker container. - Implemented realtime checks using a WebSocket connection and updated proxy configurations to include CORS support.
- Introduced an API version checker tool so you know when your API version is outdated.
Week of 2024-03-18
- Add new database parameters for external databases in the CloudFormation template.
- Faster optimistic updates for large writes in the UI.
- "Open in playground" now opens a lighter weight modal instead of the full playground.
- Can create a new prompt playground from the prompt viewer.
Week of 2024-03-11
- Shipped support for prompt management.
- Moved playground sessions to be within projects. All existing sessions are now in the "Playground Sessions" project.
- Allowed customizing proxy and real-time URLs through the web application, adding flexibility for different deployment scenarios.
- Improved documentation for Docker deployments.
- Improved folding behavior in data editors.
Week of 2024-03-04
- Support custom models and endpoint configuration for all providers.
- New add team modal with support for multiple users.
- New information architecture to enable faster project navigation.
- Experiment metadata now visible in the experiments table.
- Improve UI write performance with batching.
- Log filters now apply to any span.
- Share button for traces
- Images now supported in the tree view (see tracing docs for more).
Week of 2024-02-26
- Show auto scores before manual scores (matching trace) in the table
- New logo is live!
- Any span can now submit scores, which automatically average in the trace. This makes it easier to label scores in the spans where they originate.
- Improve sidebar scrolling behavior.
- Add AI search for datasets and logs.
- Add tags to the SDK.
- Support viewing and updating metadata on the experiment page.
Week of 2024-02-19
We rolled out a breaking change to the REST API that renames the
output field to expected on dataset records. This change brings
the API in line with last week's update to
the Braintrust SDK. For more information, refer to the REST API docs
for dataset records (insert
and fetch).
- Add support for tags.
- Score fields are now sorted alphabetically.
- Add support for Groq ModuleResolutionKind.
- Improve tree viewer and XML parser.
- New experiment page redesign
Week of 2024-02-12
We are rolling out a change to dataset records that renames the output
field to expected. If you are using the SDK, datasets will still fetch
records using the old format for now, but we recommend future-proofing
your code by setting the useOutput / use_output flag to false when
calling initDataset() / init_dataset(), which will become the default
in a future version of Braintrust.
When you set useOutput to false, your dataset records will contain
expected instead of output. This makes it easy to use them with
Eval(...) to provide expected outputs for scoring, since you'll
no longer have to manually rename output to expected when passing
data to the evaluator:
Here's an example of how to insert and fetch dataset records using the new format:
- Support duplicate
Evalnames. - Fallback to
BRAINTRUST_API_KEYifOPENAI_API_KEYis not set. - Throw an error if you use
experiment.logandexperiment.start_spantogether. - Add keyboard shortcuts (j/k/p/n) for navigation.
- Increased tooltip size and delay for better usability.
- Support more viewing modes: HTML, Markdown, and Text.
Week of 2024-02-05

- Tons of improvements to the prompt playground:
- A new "compact" view, that shows just one line per row, so you can quickly scan across rows. You can toggle between the two modes.
- Loading indicators per cell
- The run button transforms into a "Stop" button while you are streaming data
- Prompt variables are now syntax highlighted in purple and use a monospace font
- Tab now autocompletes
- We no longer auto-create variables as you're typing (was causing more trouble than helping)
- Slider params like
max_tokensare now optional
- Cloudformation now supports more granular RDS configuration (instance type, storage, etc)
- Support optional slider params
- Made certain parameters like
max_tokensoptional. - Accompanies pull request https://github.com/braintrustdata/braintrust-proxy/pull/23.
- Made certain parameters like
- Lots of style improvements for tables.
- Fixed filter bar styles.
- Rendered JSON cell values using monospace type.
- Adjusted margins for horizontally scrollable tables.
- Implemented a smaller size for avatars in tables.
- Deleting a prompt takes you back to the prompts tab
Week of 2024-01-29
- New REST API.
- Cookbook of common use cases and examples.
- Support for custom models in the playground.
- Search now works across spans, not just top-level traces.
- Show creator avatars in the prompt playground
- Improved UI breadcrumbs and sticky table headers
Week of 2024-01-22
- UI improvements to the playground.
- Added an example of closed QA / extra fields.
- New YAML parser and new syntax highlighting colors for data editor.
- Added support for enabling/disabling certain git fields from collection (in org settings and the SDK).
- Added new GPT-3.5 and 4 models to the playground.
- Fixed scrolling jitter issue in the playground.
- Made table fields in the prompt playground sticky.
Week of 2024-01-15
- Added ability to download dataset as CSV
- Added YAML support for logging and visualizing traces
- Added JSON mode in the playground
- Added span icons and improved readability
- Enabled shift modifier for selecting multiple rows in Tables
- Improved tables to allow editing expected fields and moved datasets to trace view
Week of 2024-01-08
- Released new Docker deployment method for self hosting
- Added ability to manually score results in the experiment UI
- Added comments and audit log in the experiment UI
Week of 2024-01-01
- Added ability to upload dataset CSV files in prompt playgrounds
- Published new guide for tracing and logging your code
- Added support to download experiment results as CSVs
Week of 2023-12-25
- API keys are now scoped to organizations, so if you are part of multiple orgs, new API keys will only permit access to the org they belong to.
- You can now search for experiments by any metadata, including their name, author, or even git metadata.
- Filters are now saved in URL state so you can share a link to a filtered view of your experiments or logs.
- Improve performance of project page by optimizing API calls.
We made several cleanups and improvements to the low-level typescript and python SDKs (0.0.86). If you use the Eval framework, nothing should change for you, but keep in mind the following differences if you use the manual logging functionality:
- Simplified the low-level tracing API (updated docs coming soon!)
- The current experiment and current logger are now maintained globally
rather than as async-task-local variables. This makes it much simpler to
start tracing with minimal code modification. Note that creating
experiments/loggers with
withExperiment/withLoggerwill now set the current experiment globally (visible across all async tasks) rather than local to a specific task. You may passsetCurrent: false/set_current=Falseto avoid setting the global current experiment/logger. - In python, the
@traceddecorator now logs the function input/output by default. This might interfere with code that already logs input/output inside thetracedfunction. You may passnotrace_io=Trueas an argument to@tracedto turn this logging off. - In typescript, the
tracedmethod can start spans under the global logger, and is thus async by default. You may passasyncFlush: trueto these functions to make the traced function synchronous. Note that if the function tries to trace under the global logger, it must also haveasyncFlush: true. - Removed the
withCurrent/with_currentfunctions - In typescript, the
Span.tracedmethod now acceptsnameas an optional argument instead of a required positional param. This matches the behavior of all other instances oftraced.nameis also now optional in python, but this doesn't change the function signature.
- The current experiment and current logger are now maintained globally
rather than as async-task-local variables. This makes it much simpler to
start tracing with minimal code modification. Note that creating
experiments/loggers with
ExperimentsandDatasetsare now lazily-initialized, similar toLoggers. This means all write operations are immediate and synchronous. But any metadata accessor methods ([Experiment|Logger].[id|name|project]) are now async.- Undo auto-inference of
force_loginifloginis invoked with different params than last time. Nowloginwill only re-login ifforceLogin: true/force_login=Trueis provided.
Week of 2023-12-18
- Dropped the official 2023 Year-in-Review dashboard. Check out yours here!

- Improved ergonomics for the Python SDK:
- The
@traceddecorator will automatically log inputs/outputs - You no longer need to use context managers to scope experiments or loggers.
- The
- Enable skew protection in frontend deploys, so hopefully no more hard refreshes.
- Added syntax highlighting in the sidepanel to improve readability.
- Add
jsonlmode to the eval CLI to log experiment summaries in an easy-to-parse format.
Week of 2023-12-11
- Released new trials feature to rerun each input multiple times and collect aggregate results for a more robust score.
- Added ability to run evals in the prompt playground. Use your existing dataset and the autoevals functions to score playground outputs.
- Released new version of SDK (0.0.81) including a small breaking change. When setting the experiment name in the
Evalfunction, theexprimentNamekey pair should be moved to a top level argument. before:
after:
- Added support for Gemini and Mistral Platform in AI proxy and playground
Week of 2023-12-4
- Enabled the prompt playground and datasets for free users
- Added Together.ai models including Mixtral to AI Proxy
- Turned prompts tab on organization view into a list
- Removed data row limit for the prompt playground
- Enabled configuration for dark mode and light mode in settings
- Added automatic logging of a diff if an experiment is run on a repo with uncommitted changes
Week of 2023-11-27
- Added experiment search on project view to filter by experiment name

- Upgraded AI Proxy to support tracking Prometheus metrics
- Modified Autoevals library to use the AI proxy
- Upgraded Python braintrust library to parallelize evals
- Optimized experiment diff view for performance improvements
Week of 2023-11-20
- Added support for new Perplexity models (ex: pplx-7b-online) to playground
- Released AI proxy: access many LLMs using one API w/ caching
- Added load balancing endpoints to AI proxy
- Updated org-level view to show projects and prompt playground sessions
- Added ability to batch delete experiments
- Added support for Claude 2.1 in playground
Week of 2023-11-13
- Made experiment column resized widths persistent
- Fixed our libraries including Autoevals to work with OpenAI’s new libraries

- Added support for function calling and tools in our prompt playground
- Added tabs on a project page for datasets, experiments, etc.
Week of 2023-11-06
- Improved selectors for diffing and comparison modes on experiment view
- Added support for new OpenAI models (GPT4 preview, 3.5turbo-1106) in playground
- Added support for OS models (Mistral, Codellama, Llama2, etc.) in playground using Perplexity's APIs
Week of 2023-10-30
- Improved experiment sidebar to be fully responsive and resizable
- Improved tooltips within the web UI
- Multiple performance optimizations and bug fixes
Week of 2023-10-23
-
Improved prompt playground variable handling and visualization
-
Added time duration statistics per row to experiment summaries

- Multiple performance optimizations and bug fixes
Week of 2023-10-16
- Launched new tracing feature: log and visualize complex LLM chains and executions.
- Added a new “text-block” prompt type in the playground that just returns a string or variable back without a LLM call (useful for chaining prompts and debugging)
- Increased default # of rows per page from 10 to 100 for experiments
- UI fixes and improvements for the side panel and tooltips
- The experiment dashboard can be customized to show the most relevant charts
Week of 2023-10-09
- Performance improvements related to user sessions
Week of 2023-10-02
- All experiment loading HTTP requests are 100-200ms faster
- The prompt playground now supports autocomplete
- Dataset versions are now displayed on the datasets page

- Projects in the summary page are now sorted alphabetically
- Long text fields in logged data can be expanded into scrollable blocks
- We evaluated the Alpaca evals leaderboard in Braintrust
- New tutorial for finetuning GPT3.5 and evaluating with Braintrust
Week of 2023-09-18
- The Eval framework is now supported in Python! See the updated evals guide for more information:
- Onboarding and signup flow for new users
- Switch product font to Inter
Week of 2023-09-11
-
Big performance improvements for registering experiments (down from ~5s to <1s). Update the SDK to take advantage of these improvements.
-
New graph shows aggregate accuracy between experiments for each score.

-
Throw errors in the prompt playground if you reference an invalid variable.
-
A significant backend database change which significantly improves performance while reducing costs. Please contact us if you have not already heard from us about upgrading your deployment.
-
No more record size constraints (previously, strings could be at most 64kb long).
-
New autoevals for numeric diff and JSON diff
Week of 2023-09-05
- You can duplicate prompt sessions, prompts, and dataset rows in the prompt playground.
- You can download prompt sessions as JSON files (including the prompt templates, prompts, and completions).
- You can adjust model parameters (e.g. temperature) in the prompt playground.
- You can publicly share experiments (e.g. Alpaca Evals).
- Datasets now support editing, deleting, adding, and copying rows in the UI.
- There is no longer a 64KB limit on strings.
Week of 2023-08-28
- The prompt playground is now live! We're excited to get your feedback as we continue to build this feature out. See the docs for more information.

Week of 2023-08-21
- A new chart shows experiment progress per score over time.

- The eval CLI now supports
--watch, which will automatically re-run your evaluation when you make changes to your code. - You can now edit datasets in the UI.

Week of 2023-08-14
- Introducing datasets! You can now upload datasets to Braintrust and use them in your experiments. Datasets are versioned, and you can use them in multiple experiments. You can also use datasets to compare your model's performance against a baseline. Learn more about how to create and use datasets in the docs.
- Fix several performance issues in the SDK and UI.
Week of 2023-08-07
- Complex data is now substantially more performant in the UI. Prior to this change, we ran schema
inference over the entire
input,output,expected, andmetadatafields, which could result in complex structures that were slow and difficult to work with. Now, we simply treat these fields asJSONtypes. - The UI updates in real-time as new records are logged to experiments.
- Ergonomic improvements to the SDK and CLI:
- The JS library is now Isomorphic and supports both Node.js and the browser.
- The Evals CLI warns you when no files match the
.eval.[ts|js]pattern.
Week of 2023-07-31
- You can now break down scores by metadata fields:

-
Improve performance for experiment loading (especially complex experiments). Prior to this change, you may have seen experiments take 30s+ occasionally or even fail. To enable this, you'll need to update your CloudFormation.
-
Support for renaming and deleting experiments:

- When you expand a cell in detail view, the row is now highlighted:

Week of 2023-07-24
- A new framework for expressing evaluations in a much simpler way:
Besides being much easier than the logging SDK, this framework sets the foundation for evaluations that can be run automatically as your code changes, built and run in the cloud, and more. We are very excited about the use cases it will open up!
inputsis nowinputin the SDK (>= 0.0.23) and UI. You do not need to make any code changes, although you should gradually start using theinputfield instead ofinputsin your SDK calls, asinputsis now deprecated and will eventually be removed.- Improved diffing behavior for nested arrays.
Week of 2023-07-17
- A couple of SDK updates (>= v0.0.21) that allow you to update an existing experiment
init(..., update=True)and specify an id inlog(..., id='my-custom-id'). These tools are useful for running an experiment across multiple processes, tasks, or machines, and idempotently logging the same record (identified by itsid).- Note: If you have Braintrust installed in your own cloud environment, make sure to update the CloudFormation (available at https://braintrust-cf.s3.amazonaws.com/braintrust-latest.yaml).
- Tables with lots and lots of columns are now visually more compact in the UI:
Before:

After:

Week of 2023-07-10
- A new Node.js SDK (npm) which mirrors the Python SDK. As this SDK is new, please let us know if you run into any issues or have any feedback.
If you have Braintrust installed in your own cloud environment, make sure to update the CloudFormation (available at https://braintrust-cf.s3.amazonaws.com/braintrust-latest.yaml) to include some functionality the Node.js SDK relies on.
You can do this in the AWS console, or by running the following command (with the braintrust command included in the Python SDK).
- You can now swap the primary and comparison experiment with a single click.

- You can now compare
outputvs.expectedwithin an experiment.

- Version 0.0.19 is out for the SDK. It is an important update that throws an error if your payload is larger than 64KB in size.
Week of 2023-07-03
-
Support for real-time updates, using Redis. Prior to this, Braintrust would wait for your data warehouse to sync up with Kafka before you could view an experiment, often leading to a minute or two of time before a page loads. Now, we cache experiment records as your experiment is running, making experiments load instantly. To enable this, you'll need to update your CloudFormation.
-
New settings page that consolidates team, installation, and API key settings. You can now invite team members to your Braintrust account from the "Team" page.

-
The experiment page now shows commit information for experiments run inside of a git repository.

Week of 2023-06-26
- Experiments track their git metadata and automatically find a "base" experiment to compare against, using your repository's base branch.
- The Python SDK's
summarize()method now returns anExperimentSummaryobject with score differences against the base experiment (v0.0.10). - Organizations can now be "multi-tenant", i.e. you do not need to install in your cloud account. If you start with a multi-tenant account to try out Braintrust, and decide to move it into your own account, Braintrust can migrate it for you.
Week of 2023-06-19
-
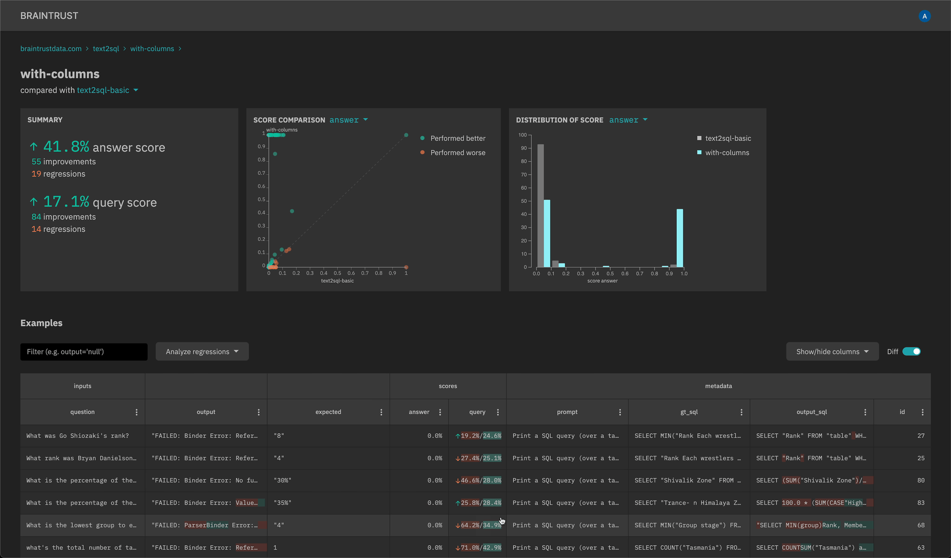
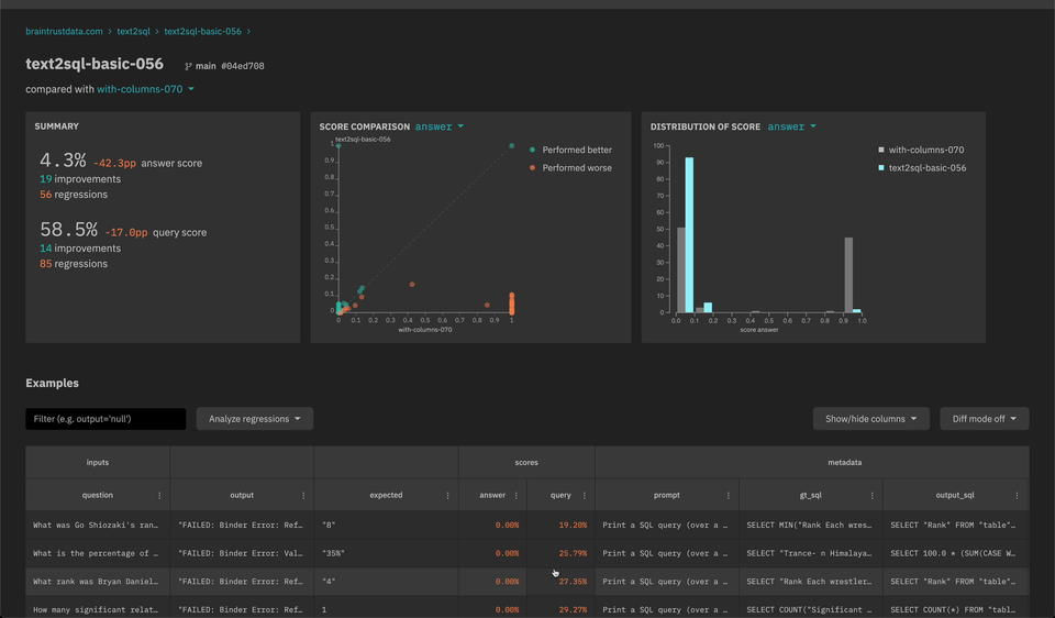
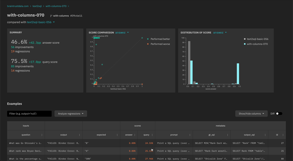
New scatter plot and histogram insights to quickly analyze scores and filter down examples.

-
API keys that can be set in the SDK (explicitly or through an environment variable) and do not require user login. Visit the settings page to create an API key.
- Update the braintrust Python SDK to version 0.0.6 and the CloudFormation template (https://braintrust-cf.s3.amazonaws.com/braintrust-latest.yaml) to use the new API key feature.
Week of 2023-06-12
- New
braintrust installCLI for installing the CloudFormation - Improved performance for event logging in the SDK
- Auto-merge experiment fields with different types (e.g.
numberandstring)
Week of 2023-06-05
-
Automatically refresh cognito tokens in the Python client
-
New filter and sort operators on the experiments table:
- Filter experiments by changes to scores (e.g. only examples with a lower score than another experiment)
- Custom SQL filters
- Filter and sort bubbles to visualize/clear current operations
-
[Alpha] SQL query explorer to run arbitrary queries against one or more experiments